Know exactly where your CI/CD budget goes
Visualize spend per workflow, spot waste instantly, and reclaim budget for what matters
How Pipetrics saves you money
Cost Profiler
Interactive flamegraph that pinpoints the exact jobs and steps burning your budget
Cost breakdown
See cost per minute from org level down to individual step - know what to cut
Slack notifications
Get notified when workflows fail or succeed - right in Slack
Zero trust
Stay safe! Our basic integration never needs access to your codebase
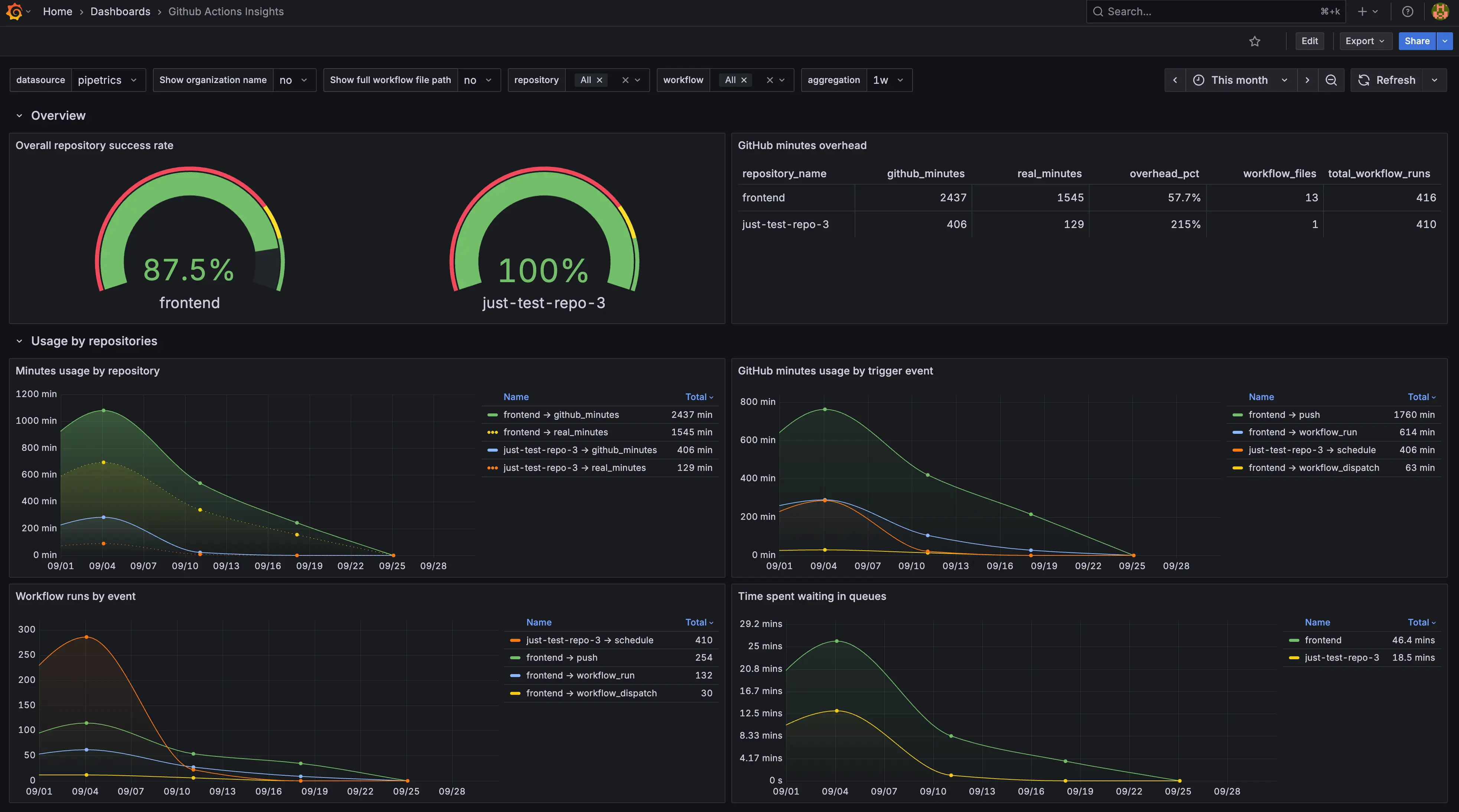
Grafana integration
For power users — view your data directly in Grafana
Budget alerts
Coming soonGet notified when a workflow's cost spikes beyond normal
Pricing
$0/mo
- unlimited users
- 14 days data retention
- cost profiler(current month)
Coming in 2026
- weekly summary
$10/repo/mo
- unlimited users
- 360 days data retention
- cost profiler (full history)
- grafana integration
- slack notifications
Coming in 2026
- weekly summary
- budget alerts
- automated optimization suggestions
custom price per repo
- unlimited users
- unlimited data retention
- grafana integration
- talk with experts
Coming in 2026
- weekly summary
- budget alerts
- automated optimization suggestions
- GitHub App for GitHub Enterprise Server
- Bring-Your-Own-Database (BYOD)
- GitHub log archive
The app
Repository overview
Workflow overview
Workflow analysis
About us

Jakub Różycki
DevOps Engineer and Frontend Development Enthusiast with over 8 years of experience in infrastructure and automation. Started as a Linux Administrator, working with bare metal servers and automating systems using Ansible. Later transitioned into cloud technologies, with hands-on experience across GCP, AWS, and Azure. Currently focused on developer tooling and automation - especially around GitHub Actions and GitLab CI/CD - to help teams move faster and deploy with confidence. Works primarily in the TypeScript ecosystem, with solid experience in Python as well.

Piotr Piwowar
DevOps Engineer with over 5 years of experience designing and operating cloud-native and hybrid infrastructure. Started out building scalable systems for one of Europe’s largest push notification platforms, working extensively with AWS, Azure, and OVHCloud. Comfortable across both cloud and bare-metal environments, with a strong focus on automation, reliability, and performance. Experienced collaborating with engineering teams using Python, Go, Rust, and Java to deliver modern, efficient DevOps solutions.
